En 2025, vous devez composer avec un environnement économique encore instable, marqué par une hausse des défaillances et un allongement des délais de paiement.
L’étude récente d’Altares sur les défaillances rappelle à quel point la trésorerie d’entreprise est un indicateur clé de stabilité. Lorsqu’elle se dégrade, c’est souvent le signe de retards de paiement accumulés, de déséquilibres du poste clients ou d’un manque de visibilité sur les flux à venir.
Dans ce contexte, optimiser sa trésorerie ne consiste plus seulement à surveiller le solde bancaire : c’est agir sur les leviers qui l’alimentent, à commencer par la gestion des encaissements et du recouvrement de créances clients.
Cet article revient sur les leviers qui permettent aujourd’hui d’optimiser la trésorerie d’entreprise durablement grâce à une approche plus anticipative et digitalisée.
Trésorerie d’entreprise : l’optimiser, c’est d’abord mieux encaisser
La santé de votre trésorerie dépend directement de la rapidité avec laquelle vos créances sont encaissées. Chaque jour de retard prolonge le décalage entre vos décaissements (salaires, fournisseurs, charges) et vos encaissements, augmentant ainsi votre besoin en fonds de roulement. C’est souvent là que les premières tensions apparaissent.

Mis en place avec un connecteur Sage 100 parfaitement opérationnel, LeanPay fait consensus au sein du service ADV, comptable, commercial et service client !
L’objectif de baisse du DSO de 40% au niveau de notre groupe a été atteint en moins d’un an. La structuration des process de suivi des clients, de relance et de recouvrement grâce à LeanPay a eu un impact très concret sur notre BFR et notre trésorerie.
Bruno G. - Directeur administratif et financier
Optimiser votre trésorerie d’entreprise, c’est donc avant tout accélérer et sécuriser vos encaissements. Cela implique une meilleure organisation du recouvrement et une coordination plus fluide entre les équipes commerciales et financières.
Pour y parvenir, vous pouvez par exemple :
- Planifier des scénarios de relance adaptés à chaque typologie client.
Personnaliser vos relances permet de transmettre le bon message au bon moment selon le profil client (qu’il soit bon ou mauvais payeur), ce qui augmente vos chances de recouvrement dans les délais.

- Instaurer un système de liste de tâches collaboratives, pour coordonner les actions entre les équipes.
Cela évite les doublons, assure un meilleur suivi des échanges et permet d’agir plus vite sur les factures à risque, avant que le retard ne s’aggrave.
- Simplifier l’expérience de paiement côté client en intégrant un lien vers une plateforme de paiement sécurisée dans vos relances par mail et SMS.
Éliminer les frictions dans le parcours de paiement de vos clients aidera à accélérer l’encaissement de vos créances.
Ces pratiques, que vous pouvez appliquer en utilisant notre logiciel de recouvrement, structurent votre gestion des encaissements et vous aident à rendre vos flux plus prévisibles, plus réguliers et mieux maîtrisés. En combinant ces leviers, vous gagnez à la fois en efficacité opérationnelle et en visibilité sur votre trésorerie.
Trésorerie d’entreprise : bonnes pratiques pour une gestion efficace
Une fois vos encaissements mieux structurés, l’enjeu consiste à maintenir cette dynamique dans le temps. L’optimisation de la trésorerie repose en effet sur la régularité et la cohérence des actions menées. Voici quelques bonnes pratiques pour renforcer sa maîtrise au quotidien :
- Organisez des revues mensuelles du poste clients réunissant les équipes finance et commerce. Ces points de synchronisation facilitent la détection des risques, la priorisation des relances et la remontée d’informations terrain.
- Actualisez régulièrement vos prévisions de trésorerie afin d’intégrer les retards, les avoirs ou les décalages d’encaissements. Cette mise à jour continue permet d’ajuster vos décisions de financement au plus juste et d’éviter les tensions de liquidité.
- Centralisez vos données de facturation et d’encaissement pour fiabiliser votre reporting. Une vision unifiée du cash améliore la transparence et permet de piloter plus efficacement les flux.
- Analysez vos indicateurs de performance (DSO, taux d’encaissement, encours client…) pour mesurer les progrès réalisés et identifier les axes d’amélioration.
Toutes ces données sont synchronisées automatiquement sur notre reporting de recouvrement, pour favoriser une gestion de la trésorerie d’entreprise plus prévisible, plus agile et mieux alignée sur vos objectifs financiers.

Trésorerie d’entreprise : la piloter collectivement sur le long terme
Optimiser la trésorerie d’entreprise ne relève pas uniquement d’un outil ou d’un process. C’est avant tout une question de pilotage collectif.
Dans de nombreuses organisations, le cash reste perçu comme un sujet exclusivement financier. Pourtant, il dépend directement des actions menées par l’ensemble des équipes : finance, commerce, credit management, administration des ventes, comptabilité ou encore direction.
Un pilotage efficace de la trésorerie repose donc sur l’implication de tous les acteurs du cycle client :
- dès la négociation commerciale, en définissant des conditions de paiement adaptées au profil du client ;
- lors de la facturation, en garantissant des informations claires, complètes et accessibles rapidement afin d’éviter de facturer trop tard et de générer des litiges ;
- pendant le recouvrement amiable, en suivant les comportements de paiement pour anticiper les tensions.
Cette approche collaborative permet de détecter plus tôt les signaux faibles (retards inhabituels, changements de comportement de paiement…) et de mieux y répondre avant qu’ils n’affectent la trésorerie. Elle aide également à identifier les risques structurels susceptibles d’affecter la trésorerie, comme la dépendance à un petit nombre de clients ou la saisonnalité de l’activité.
De plus, ce pilotage transversal de la trésorerie favorise également la responsabilisation de chaque service. Lorsque les équipes partagent les mêmes indicateurs de performance, elles développent une vision commune du cash et peuvent agir plus rapidement.
Trésorerie d’entreprise : les atouts de la digitalisation pour une gestion optimisée
Si la plupart des directions financières reconnaissent aujourd’hui l’importance de digitaliser leur gestion de trésorerie, beaucoup hésitent encore à franchir le pas. Les freins sont connus : peur du changement, coût d’implémentation, manque de temps pour revoir les processus existants… Pourtant, les entreprises qui s’équipent constatent rapidement des gains tangibles, comme une meilleure visibilité sur les encaissements ou une réduction des retards de paiement.
D’ailleurs, les directions financières qui ont digitalisé leur process de recouvrement avec LeanPay constatent une baisse du DSO d’au moins 40 %. Parmi les éléments qui contribuent à cette réduction, nous retrouvons :
- Les intégrations aux ERP, logiciels comptables, fournisseurs d’informations financières et assurances-crédit, pour retrouver toutes les données en temps réel sur une seule et même interface ;
- L’automatisation des relances et des actions, qui fait gagner du temps tout en garantissant un suivi régulier. Cela offre la possibilité de conserver une approche personnalisée, sans charge opérationnelle supplémentaire ;
- Le scoring financier et les limites de crédit conseillé, qui aident à anticiper les risques en adaptant les actions selon les comportements de paiement des clients. La synchronisation automatique des indicateurs du risque client favorise la priorisation des actions là où leur impact sera le plus fort ;
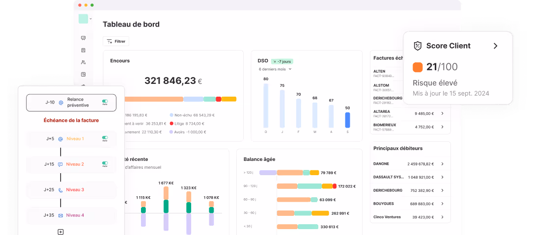
- Le tableau de bord mis à jour en temps réel, qui offre une lecture instantanée du poste clients et une projection des encaissements à venir. Cette visibilité permet d’ajuster les décisions plus rapidement.

Avec LeanPay, vous passez d’une gestion réactive à un véritable pilotage de la trésorerie d’entreprise, capable d’anticiper les tensions, d’absorber les imprévus et de soutenir vos projets de croissance.
Sollicitez-nous pour en savoir plus sur LeanPay !













