You have probably already faced this situation: having to chase payments and follow up with customers who are late in paying their invoices.
There are three main ways to manage payment reminders:
- manual tracking in Excel
- reminder modules within accounting software
- a dedicated debt collection software
In this article, we explain why using a dedicated debt collection software is essential to make your collections process more efficient, whether you are part of an in-house finance team or an accountant managing collections externally.
Why Excel is no longer suitable for debt collection
When you have a low volume of invoices, it is natural to start managing them manually in Excel.
However, Excel quickly reaches its limits as the number of invoices grows.
Managing collections becomes time-consuming: you need to check which invoices are overdue, for what amount and for which customer.
You then have to identify the right contact person, find their email address and prepare the reminder email, while making sure no action has already been taken.
Nothing is automated. Nothing helps you improve productivity.
Excel files also tend to multiply depending on the data you want to analyse or the teams involved. As a result, data often needs to be updated in several places, increasing the risk of errors.
Obtaining reliable, real-time insights becomes almost impossible.
Manual Excel management is tedious, prone to errors due to heavy data entry and consists of repetitive, low-value tasks.
Clearly, managing collections in Excel is a waste of time and money, which is quite ironic when your goal is to collect money faster.

Implemented in just a few weeks before summer 2023 with a fully operational Sage 100 connector. Our group's goal of reducing DSO by 40% was achieved in less than a year thanks to Leanpay!
Bruno G. - CFO
Why accounting software is not designed for debt collection
Accounting software typically offers either too few or too many features for effective collections.
Not enough features for growing businesses
Some accounting tools include basic reminder modules that cover simple collection needs.
This may be sufficient for very small businesses or companies with a low invoice volume.
However, for SMEs and mid-sized companies, this quickly becomes insufficient. These tools lack advanced automation and personalisation, which are essential for effective collections.
Moreover, most accounting tools do not offer online payment capabilities, even though this is one of the most effective ways to reduce DSO.
In short, accounting software modules are not designed to handle a business-critical process such as accounts receivable collection.
Too many features, not enough clarity
On the other hand, some invoicing or financial tools include so many features that they become difficult to use.
Too much data, too many options and overly complex configurations often create confusion instead of clarity.
As a result, these tools are often underused and fail to deliver their full value.
Simplicity is often more effective. As Chopin said, “simplicity is the ultimate achievement.”
Just as sales teams rely on a CRM and operations require an ERP, collections require a dedicated debt collection software.
Debt collection is a sensitive topic, both financially (to optimise working capital) and in terms of customer relationships, which must be preserved.
Excel vs accounting software vs debt collection software
Choosing the right tool for managing collections depends on your company’s size, invoice volume and level of complexity.
While Excel and accounting software may be sufficient at an early stage, they quickly reach their limits as your business grows.
Here is a comparison of the three main approaches.
In practice, Excel is suitable for very small volumes, while accounting tools provide a basic foundation.
However, only a dedicated debt collection software allows you to automate processes, reduce payment delays and scale your collections strategy effectively.
Key features of debt collection software
To choose the right debt collection software, let’s review the most important criteria.
Personalised payment reminders
Effective collections rely heavily on personalised payment reminders.
Accounting tools typically offer rigid and limited workflows, whereas debt collection software provides extensive personalisation capabilities.
You can segment your customers based on your own criteria:
- SMEs, mid-market, large accounts
- good payers vs bad payers
- high-risk customers
- …
You can then create customised reminder workflows with different email templates and assign them to each customer segment.
Everything can be adapted to your communication style and internal processes.
With LeanPay, you can even create automation rules. For example, if a customer exceeds an 80-day delay, the account is automatically moved to a high-risk workflow.
Customers respond better to tailored messages, which helps preserve the relationship.
Automating debt collection and payment reminders
Automation is one of the biggest advantages of debt collection software:
- finance teams typically follow up with only 20% of customers → meaning 80% are never chased
- with automation, no overdue invoice is forgotten
- all late customers are automatically reminded
Time savings are also significant. LeanPay users reduce time spent on reminders by an average of 4x.
Automation also reduces human errors caused by repetitive tasks.
Debt collection software like LeanPay allows you to automate:
- emails
- SMS
- standard letters
- registered letters
Once configured, early-stage reminders (including pre-due date reminders) are sent automatically.
For later stages, manual validation is recommended.
Each day, you receive a list of actions to validate: emails, SMS or letters. Messages are already prepared, but you can still edit them if needed.
Online payment to accelerate cash collection
If you want to get paid faster, the simplest solution is to allow customers to pay directly from reminder messages.
This is exactly what LeanPay enables. Each reminder email or SMS includes a “Pay my invoices” button.
By clicking on it, customers access a secure customer payment portal where they can:
- download invoices
- pay via bank transfer, card or direct debit
Making payment easy at the right moment is key to successful collections.
Collaborative debt collection management
Information about invoice status is often spread across different teams and tools.
Efficient communication between finance and sales teams is essential to ensure successful collections.
At the same time, accounting tools should remain primarily used by finance teams.
A debt collection software solution bridges this gap and improves accounts receivable management by centralising information in real time.
All users can access the platform, with role-based permissions if needed.
LeanPay debt collection software
At LeanPay, our mission is to help SMEs, mid-sized companies and groups solve late payment issues.
That is why our debt collection software includes all the key features needed for efficient collections.
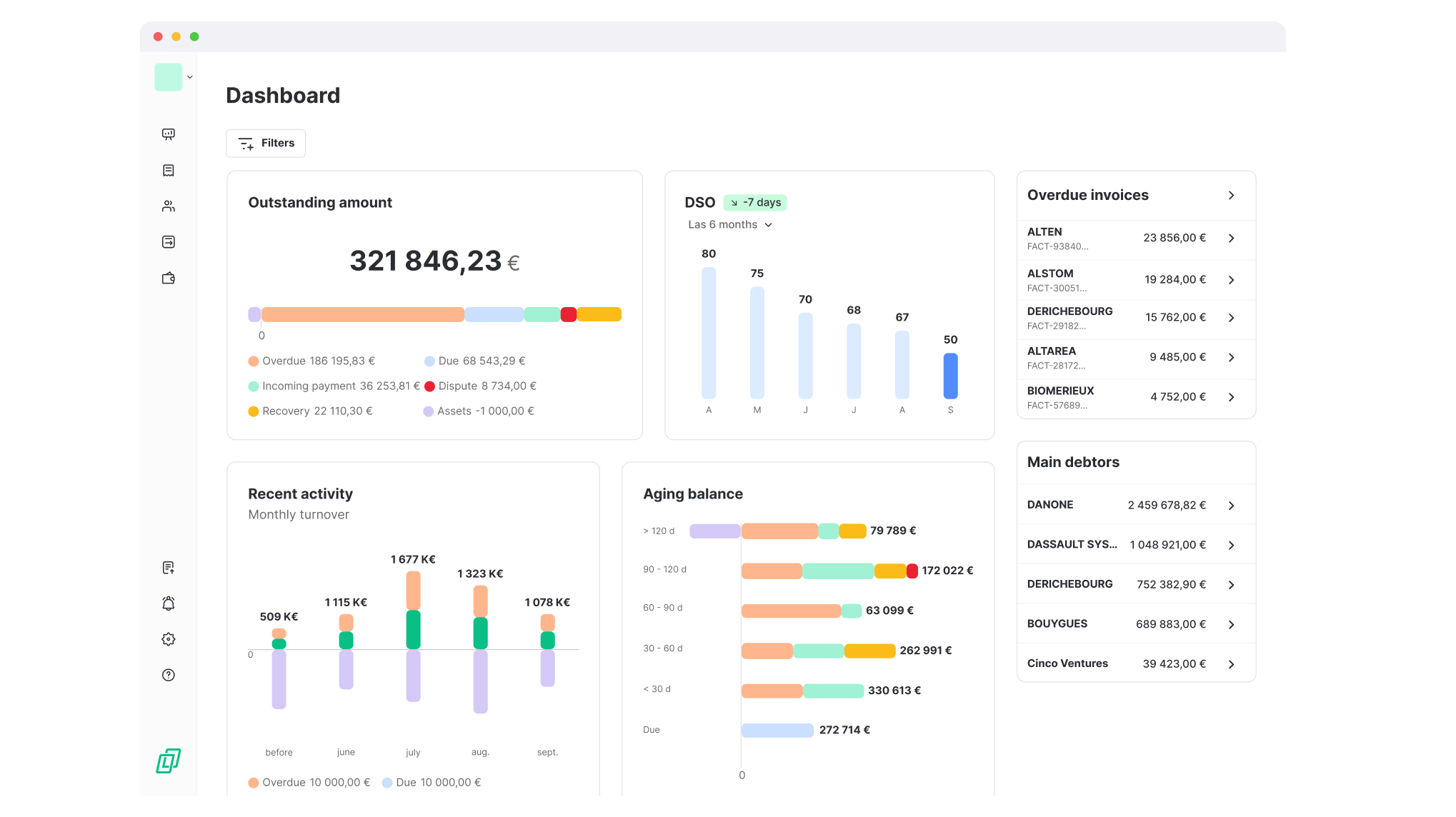
Real-time visibility on outstanding amounts
Without real-time accounts receivable dashboard, it is impossible to build an effective collection strategy.
Having visibility on:
- outstanding amounts
- average payment delays and its evolution
- aging balance
allows you to better understand customer behaviour.
By leveraging this data, you can identify improvement areas and define the most impactful actions.
.jpg)
Advanced reminder automation and analysis
LeanPay allows you to create multiple reminder workflows based on customer segments.
You can also control timing and automate message delivery.
In addition, LeanPay helps you analyse the impact of reminders based on:
- workflow
- communication channel
- reminder stage
- collection manager
This allows you to identify the most effective strategies and apply them across your portfolio.
For example, if pre-due reminders generated 50% of collected amounts last month, you can generalise them across all workflows.

Secure online payment platform
Your customers can access a dedicated space directly from reminder emails and SMS, where they can download their invoices for their own accounting records.
They can also proceed directly with payment using bank transfer, credit card or direct debit.
Offering the right payment method at the right time (especially on the due date) is key to successful debt collection.
In addition, with LeanPay, the customer portal is much more than just a payment space. It is also a simple way to communicate with your customers.
They can:
- report a dispute on an invoice
- indicate a payment promise
Collaboration between finance and sales teams
LeanPay simplifies information sharing through:
- unlimited multi-user access
- role-based permissions
- intuitive interface
You can assign access to specific customer portfolios and define user permissions for sending reminders or viewing dashboards.
Credit risk management: prevent rather than react
Modern debt collection software goes beyond reminders by helping anticipate credit risk.
Using credit scoring, outstanding exposure tracking and payment behaviour analysis, companies can identify high-risk customers and adapt their commercial terms accordingly (credit limits, payment terms, guarantees).
This proactive approach helps secure cash flow and prevents receivables from becoming uncollectible.
Some solutions even integrate external data sources (credit insurers, financial databases) and real-time alerts to detect early warning signals before it is too late.
At LeanPay, we integrate with leading financial data providers such as Creditsafe, Altares, Infolegale, Ellisphere, as well as credit insurers like Allianz Trade and Coface.
This gives you a complete view of customer risk.
.jpg)
Dispute management: an often overlooked lever
A significant share of late payments is linked to disputes (invoice errors, delivery issues, etc.).
Our debt collection software LeanPay allows you to identify, categorise and track disputes in a structured way
Invoices concerned are automatically excluded from reminders to avoid damaging the customer relationship, while triggering dedicated resolution workflows.
This centralisation improves collaboration between teams (finance, sales and support) and significantly reduces resolution times.
The result: less friction with customers and faster cash collection.
.jpg)
Legal debt recovery management
When amicable recovery fails, legal action becomes necessary.
With our debt collection software LeanPay, you can structure this process by:
- automatically compiling case files (including invoices, communication history, supporting evidence…)
- centralising all documents and exchanges
- simplifying transfer to partners (lawyers or collection agencies)
This improves traceability and speeds up recovery while reducing errors.
.jpg)
We have designed and developed these features with passion, in close collaboration with our customers, based on the feedback they regularly share with us.
We actively listen to them and continuously improve our debt collection software with them and for them.
Our customers say it best:
“Socrate and his team really listen to us and continuously improve their service.” Varma Beedassee, CEO at Bati-termites
“LeanPay adds new features quickly and the product roadmap is very relevant.”, Manuel Diaz, CFO at Emakina
“The team is very responsive and attentive to customer needs.” Emmanuel Paquet, Accountant at BCP
Improve your collections with LeanPay
Using LeanPay as your debt collection software means:
- reducing your DSO by 40%
- dividing time spent on reminders by 4
- achieving 97,5% of invoices paid through internal reminders
If you would like to learn more and discover LeanPay, book a personalised demo with one of our experts 👇















